shin0624

Unity Engine / Client Programming / IndieGame Develop Team / Computer Engineering

Game Programmer With Unity Engine GitHub

UnityCustomEditor 3

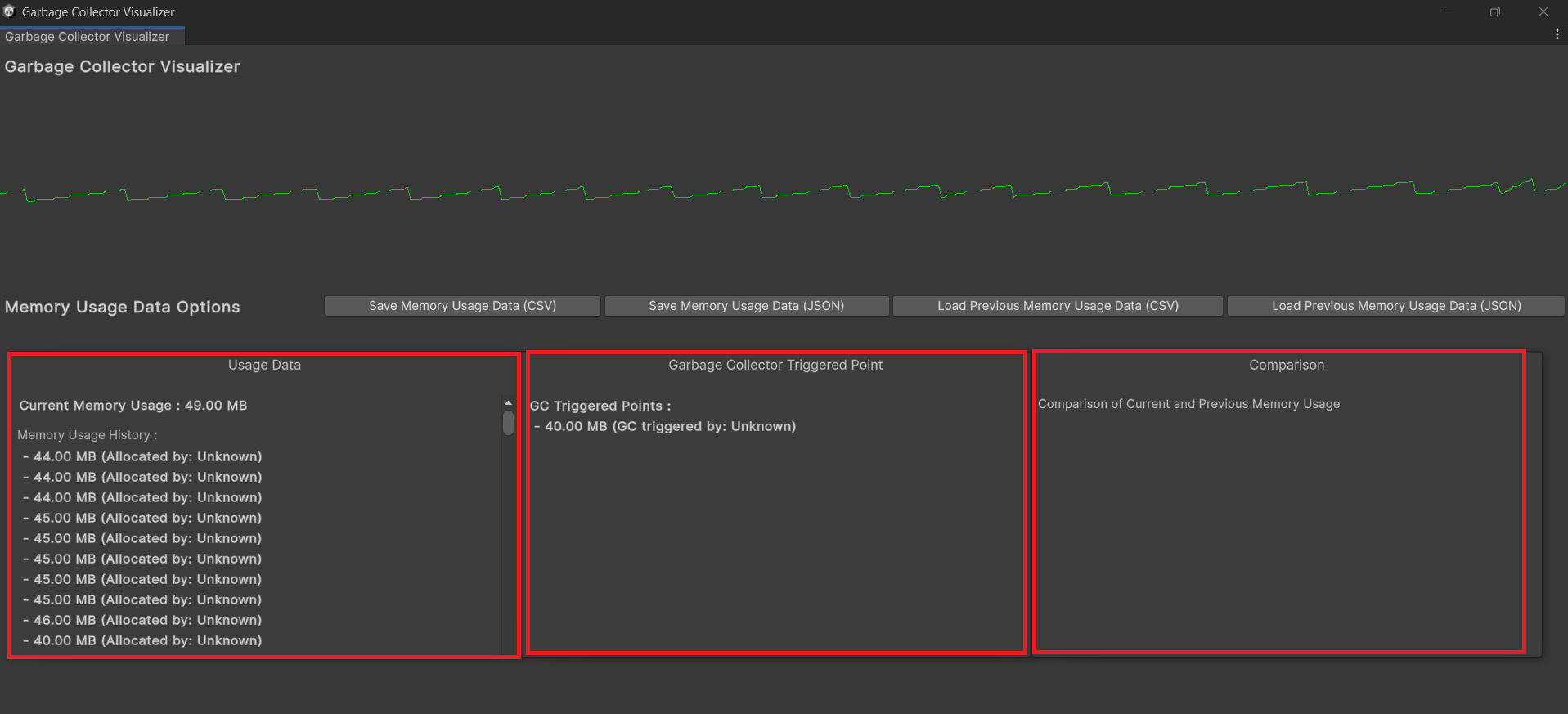
[Unity] Unity Engine 내 가비지 컬렉터(GC) 호출 지점 시각화

Garbage-Collector-VisualizerUnity Engine에서 가비지 컬렉터 호출 지점을 그래프로 보여주고, 메모리 히스토리를 파일로 I/O하여 비교할 수 있는 커스텀 에디터 윈도우패키지 다운로드 링크https://drive.google.com/file/d/1VagZWt0nFSAWctsxacu7SzXGirdrlMi5/view?usp=drive_linkGitHub 리포지토리 링크https://github.com/shin0624/Garbage-Collector-Visualizer개발 환경Unity Engine 2023.2.16f1Visual Studio Community 2022C#기술 스택Unity Engine의 커스텀 에디터 기능EditorWindowEditorGUILayer / GUILa..

[Unity] SoundCheckEditor

SoundCheckEditorUnity Engine 내에서 필요한 사운드를 즉시 Freesound에서 검색하여 플레이할 수 있는 커스텀에디터Freesound : 저작권 무료 음원사이트. (https://freesound.org/)API 문서는 http://www.freesound.org/docs/api/ 에서 찾을 수 있음.API 키는 https://www.freesound.org/apiv2/apply/ 에서 신청 가능 .GitHub 리포지토리 링크https://github.com/shin0624/SoundCheckEditor 패키지 다운로드 링크https://assetstore.unity.com/packages/tools/audio/soundcheckeditor-314439 개발 환경Unity Engi..

[Unity] Inheritance-Edtor (24.09.27 Ver.3)

Inheritance-EdtorUnity Engine에서 특정 태그, 컴포넌트, 레이어 등 특성으로 상속관계를 쉽게 지정하는 커스텀 에디터패키지 다운로드 링크https://drive.google.com/file/d/1d9O2hfBgHAFYc8q9Na02tbALlXJ2rcZp/view?usp=sharing개발 환경Unity Engine 2023.2.16f1Visual StudioC#기술 스택Unity Engine의 커스텀 에디터 기능EditorWindowEditorGUILayer / GUILayer개요레벨 디자인 과정에서 많은 Object가 Hierarchy에 난잡하게 배치되어 있을 때, 일일히 드래그드롭으로 부모-자식 오브젝트를 상속시키거나 Hierarchy의 정리가 필요한 경우가 있었다. 이에 필요성을..