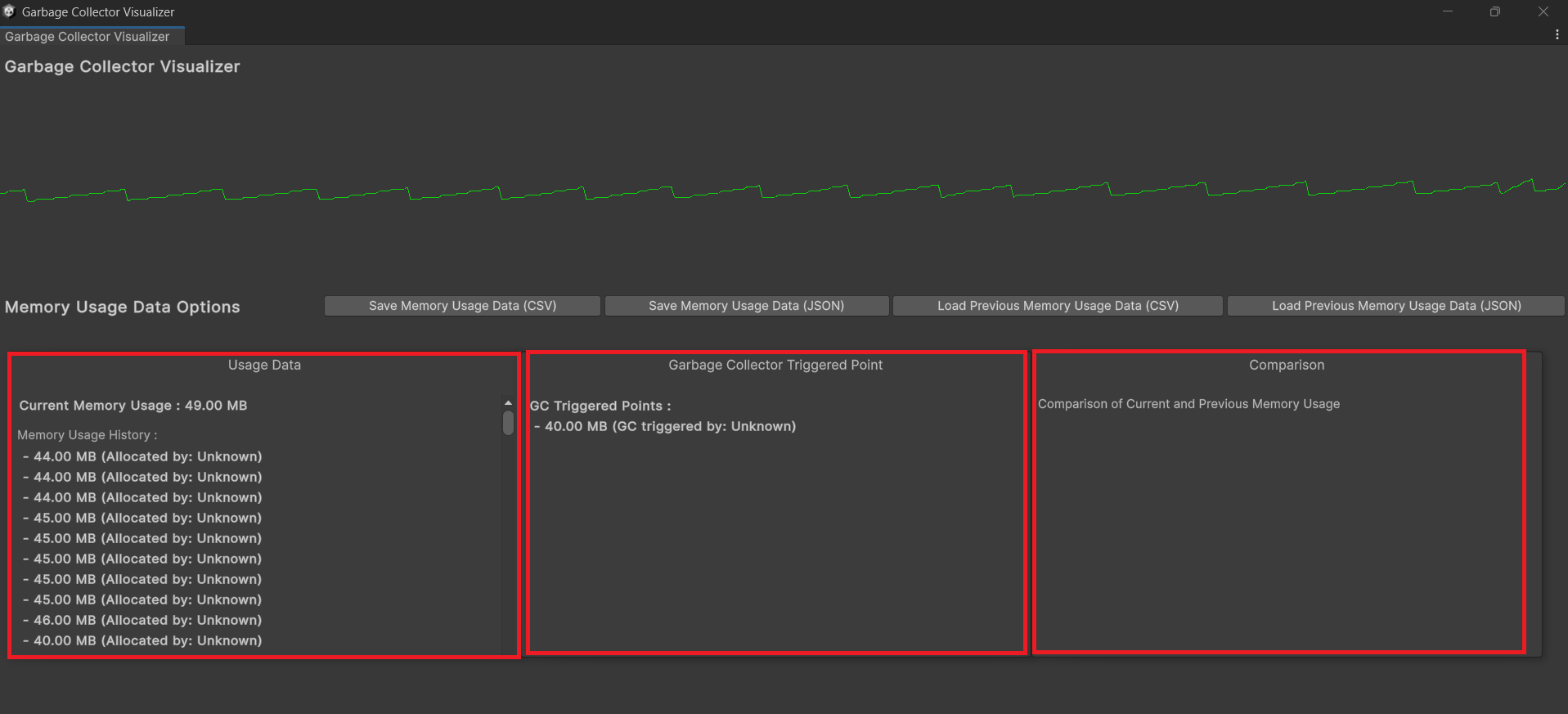
Garbage-Collector-VisualizerUnity Engine에서 가비지 컬렉터 호출 지점을 그래프로 보여주고, 메모리 히스토리를 파일로 I/O하여 비교할 수 있는 커스텀 에디터 윈도우패키지 다운로드 링크https://drive.google.com/file/d/1VagZWt0nFSAWctsxacu7SzXGirdrlMi5/view?usp=drive_linkGitHub 리포지토리 링크https://github.com/shin0624/Garbage-Collector-Visualizer개발 환경Unity Engine 2023.2.16f1Visual Studio Community 2022C#기술 스택Unity Engine의 커스텀 에디터 기능EditorWindowEditorGUILayer / GUILa..